

Feedback v2 analytics
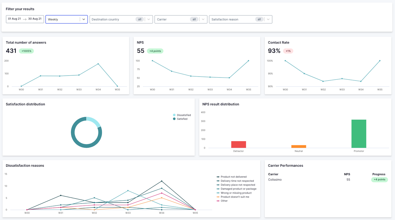
You'll have data on carrier performance, the breakdown of satisfaction by reason, NPS, and reasons for dissatisfaction.
Detecting dissatisfaction at the point of delivery is crucial for identifying, and ultimately avoiding, frustration for your customers.
